Social Media Analytics

The Social Media Analytics Add-On helps you bring your YouTube, Instagram, and Facebook data into one central dashboard. Once activated, simply input the required credentials for each platform to begin tracking vital performance metrics. Designed to give you clear, actionable data, this Add-On makes it easy to measure engagement, reach, and growth across channels—without jumping between tools.

¢0.00 /Month ¢0.00 /Year

All-in-One Social Media Insights

Track YouTube, Instagram, and Facebook performance in one dashboard with clear metrics and visuals to guide smarter content decisions.

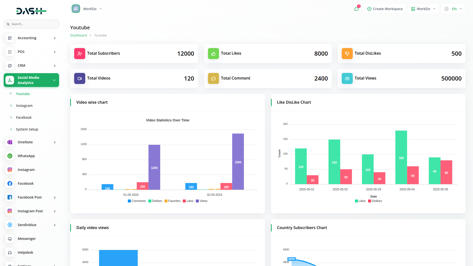
Dive Deep Into YouTube Performance

Understand what drives your video success with detailed YouTube analytics. Get access to vital stats like subscribers, likes, dislikes, and views—alongside visual breakdowns that highlight top-performing videos and audience trends. From chart-based summaries to gender and country-wise distribution, the Add-On empowers you to turn views into value.

Maximize Your Instagram Engagement

Get a comprehensive snapshot of your Instagram performance with engagement-driven insights. From follower growth to story interactions, this dashboard gives you everything needed to understand your audience better. Easily spot patterns in your most engaging posts and refine your social strategy with data-backed clarity.

Unlock Powerful Facebook Metrics

Track how your Facebook page is performing in detail—from fan count to reactions, messages, and content types. Use powerful visual charts to review weekly and 28-day trends in clicks and impressions. Get a closer look at what’s driving audience action and shape your content around what your fans love most.

Why choose dedicated modulesfor Your Business?

With Dash, you can conveniently manage all your business functions from a single location.

Empower Your Workforce with DASH

Access over Premium Add-ons for Accounting, HR, Payments, Leads, Communication, Management, and more, all in one place!

  • Pay-as-you-go
  • Unlimited installation
  • Secure cloud storage
¢0.00 /Month
Billed monthly, or ¢0.00/ if paid monthly
¢0.00 /Year
Billed yearly, or ¢0.00/ if paid yearly

Why choose dedicated modulesfor Your Business?

With Dash, you can conveniently manage all your business functions from a single location.

Accounting

¢10.00 /Month ¢100.00 /Year
View Details

CRM

¢0.00 /Month ¢0.00 /Year
View Details

POS

¢0.00 /Month ¢0.00 /Year
View Details

Driving School

¢0.00 /Month ¢0.00 /Year
View Details

Biometric Attendance

¢0.00 /Month ¢0.00 /Year
View Details

Double Entry

¢0.00 /Month ¢0.00 /Year
View Details